Herunterladen einer Fehlertabelle
Für jede Regel in der DQC Platform lässt sich eine Issue Table herunterladen – also eine CSV-Datei mit den Zeilen, die gegen die Regel verstoßen haben. So kannst Du die Ergebnisse weiter analysieren, archivieren oder teilen.
Wo befindet sich die Fehlertabelle?
Jede Regel hat ihre eigene Fehlertabelle, die Du direkt in der Rule Detail View findest.
So lädst Du die Issue Table herunter:
Zum Rules-Tab der Tabelle navigieren
Die gewünschte Regel auswählen → öffnet die Rule Detail View
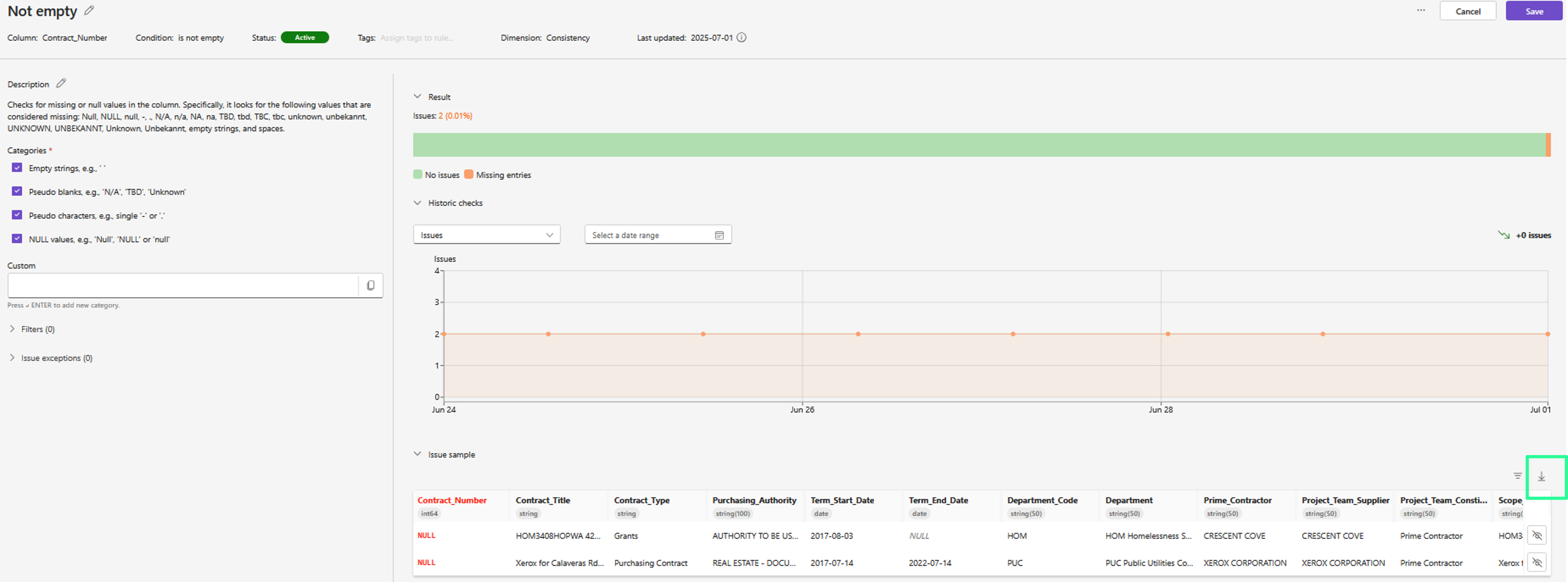
Nach unten scrollen zum Abschnitt Issue sample
Auf das Download-Symbol unten rechts klicken

Das grüne Quadrat im Screenshot markiert den Download-Button
Was ist in der Datei enthalten?
Alle Spalten der Originaltabelle
Nur die Zeilen, die für diese Regel fehlerhaft sind
Hinweise
Issue Tables eignen sich ideal, um Prüfergebnisse mit Stakeholdern zu teilen
Downloads erfolgen als lokale CSV-Datei – es gibt keine Cloud-Synchronisation
Mehr erfahren: The Issue Table, Setting Up Data Quality Rules, Rule Detail Screen Overview